Finanztools
Bis zu 15% Rabatt
Jetzt starten*

CoinTracking Erfahrungen 2026: Test mit 300+ Börsen & Steuer

CoinTracking 2026 im Praxistest: Kosten, alle Pakete, Full-Service-Steuerreport und Krypto-Steuern automatisch über 300+ Börsen-Anbindungen. Ehrliches Fazit.

Aktualisiert: 12.5.2026
CoinTracking Erfahrungen 2026

Wer regelmäßig mit Kryptowährungen handelt – sei es über eine der vielen [Kryptobörsen im Vergleich](/vergleiche/kryptobörse) oder klassische Broker – steht vor zwei großen Herausforderungen: das präzise Tracking der Trading-Performance und die ordentliche Abwicklung der Krypto-Steuern. CoinTracking ist eine Software, die beide Probleme löst. Die Plattform dient als Portfolio-Tracker und als Steuer-Tool zugleich. In diesem Test zeigen wir dir alle Funktionen, Kosten und den Full-Service – speziell für Einsteiger in Deutschland, Österreich und der Schweiz.

Was ist CoinTracking?

CoinTracking* ist die älteste und ausgereifteste Krypto-Steuer-Software auf dem Markt. Seit 2012 aus München heraus entwickelt, löst die Plattform zwei fundamentale Probleme jedes Krypto-Investors: das Tracking der eigenen Performance und die Erstellung korrekter Krypto-Steuerberichte.

Wer mehr als eine Handvoll Trades pro Jahr macht – ob Krypto oder klassische Wertpapiere im Depot – verliert schnell den Überblick. Excel-Tabellen sind theoretisch möglich, aber in der Praxis fehleranfällig und zeitraubend. CoinTracking* automatisiert den kompletten Prozess. Die Software importiert deine Transaktionen von über 300 Börsen und Wallets, kategorisiert sie automatisch und berechnet deine Steuerlast nach deutscher Gesetzgebung.

Das Besondere: CoinTracking* verarbeitet nicht nur simples Kaufen und Verkaufen. Die Plattform unterstützt auch komplexe Krypto-Aktivitäten wie DeFi-Lending, Liquidity Pools, Staking-Rewards, NFT-Trades und Airdrops. Für besonders komplizierte Situationen bietet CoinTracking* einen Full-Service an, bei dem Blockchainexperten die komplette Arbeit übernehmen.

Die Plattform kennt über 27.500 verschiedene Kryptowährungen und erstellt Steuerberichte für über 100 Länder. Für Deutschland gibt es eine direkte WISO-Integration, SteuerSparErklärung-Integration und für Unternehmen eine DATEV-Schnittstelle. Das macht CoinTracking* zur ersten Wahl für den deutschsprachigen Raum.

CoinTracking im Video erklärt

Du willst CoinTracking* in Aktion sehen, bevor du dich anmeldest? Auf unserem YouTube-Kanal FinanzArena haben wir ein ausführliches Video erstellt, in dem wir dir das Tool Schritt für Schritt zeigen – von der Anmeldung über den Import deiner Trades bis zum fertigen Steuerreport.

Im Video erfährst du, wie du deine Börsen per API anbindest, welche Fehler häufig auftreten und wie du sie behebst. Außerdem zeigen wir dir das Dashboard, die Analyse-Funktionen und erklären, welches Paket sich für dich lohnt. Schau gerne rein und abonniere unseren Kanal für weitere Krypto- und Finanz-Tutorials.

CoinTracking Anmeldung

CoinTracking Anmeldung

Die Registrierung dauert etwa 60 Sekunden. Du wählst einen Benutzernamen, ein Passwort und gibst optional deine E-Mail-Adresse an. Das Konto ist sofort freigeschaltet.

Die E-Mail-Adresse ist technisch optional, aber ohne sie kann der Support dir nicht helfen, falls du den Zugriff auf deinen Account verlierst. Unsere klare Empfehlung: E-Mail angeben.

Nach der Anmeldung schickt CoinTracking* eine ausführliche Schritt-für-Schritt-Anleitung per E-Mail. Die erklärt alle wichtigen Funktionen und hilft beim Einstieg. Besonders praktisch: CoinTracking* bietet einen 7-Tage-Unlimited-Testversion an. Du kannst alle Features kostenlos testen, bevor du dich für ein Paket entscheidest.

💡 Tipp

Danach stehen dir im Free-Paket 200 Transaktionen dauerhaft kostenlos zur Verfügung. Das reicht für Einsteiger, die nur gelegentlich traden. Allerdings sind Steuerberichte in der Free-Version nicht enthalten – die erst ab dem Starter-Paket für 39 Euro pro Jahr freigeschaltet.

15% CoinTracking Rabatt und Gutschein: So sparst du!

CoinTracking* bietet über unseren Partnerlink* einen exklusiven Rabatt: 10% auf alle Pakete, lebenslang. Das klingt erstmal nicht spektakulär, aber der Rabatt gilt für alle zukünftigen Upgrades und Verlängerungen – nicht nur für den ersten Kauf.

Extra-Tipp: Bitcoin-Zahlung nutzen Wenn du mit Bitcoin bezahlst, bekommst du zusätzliche 5% Rabatt on top – allerdings nur bei einmaliger Zahlung. Kombiniert mit unserem 10%-Partnerlink* kommst du so auf insgesamt 15% Ersparnis. Bei der Unlimited-Lifetime-Version für 5.599 Euro würdest du damit 839,85 Euro sparen.

Die Aktivierung ist simpel: Du meldest dich über unseren Link* an. Der Rabatt wird automatisch im Hintergrund hinterlegt. Du siehst ihn erst, wenn du ein Upgrade kaufst. Dort werden dann 10% vom Preis abgezogen (plus weitere 5% bei Bitcoin-Zahlung).

Ein konkretes Beispiel: Die Pro-Version kostet normalerweise 119 Euro pro Jahr. Mit unserem Rabatt* zahlst du 107,10 Euro. Bei der Lifetime-Version für 379 Euro sparst du 37,90 Euro. Bei der Unlimited-Lifetime-Version für 5.599 Euro sind es sogar 560 Euro Ersparnis.

Der Rabatt funktioniert auch, wenn du zunächst nur die kostenlose Version testest. Solange du dich über unseren Link* registriert hast, bleibt der Rabatt für immer in deinem Account hinterlegt. Du kannst in drei Monaten oder drei Jahren upgraden – der Rabatt gilt trotzdem noch.

Was ist mit Black Friday oder anderen Aktionen? CoinTracking* bietet gelegentlich Sonderaktionen an, meist im November. Diese lassen sich in der Regel nicht mit unserem Partnerlink* kombinieren. In den meisten Fällen ist unser 10%-Rabatt* aber ohnehin die bessere Option, weil er dauerhaft gilt und nicht zeitlich begrenzt ist.

💡 Tipp

Ein wichtiger Hinweis: Es gibt keinen klassischen Gutscheincode zum Eintippen. Der Rabatt funktioniert ausschließlich über den Partnerlink. Falls du dich bereits ohne unseren Link angemeldet hast kannst du ihn immer noch nutzen wenn du dein Paket upgraden willst.

Aktuell heiß 🔥

Sichere dir jetzt 15% Rabatt auf alle CoinTracking Pakete!

Jetzt bei CoinTracking anmelden

Funktionen: Was bietet CoinTracking?

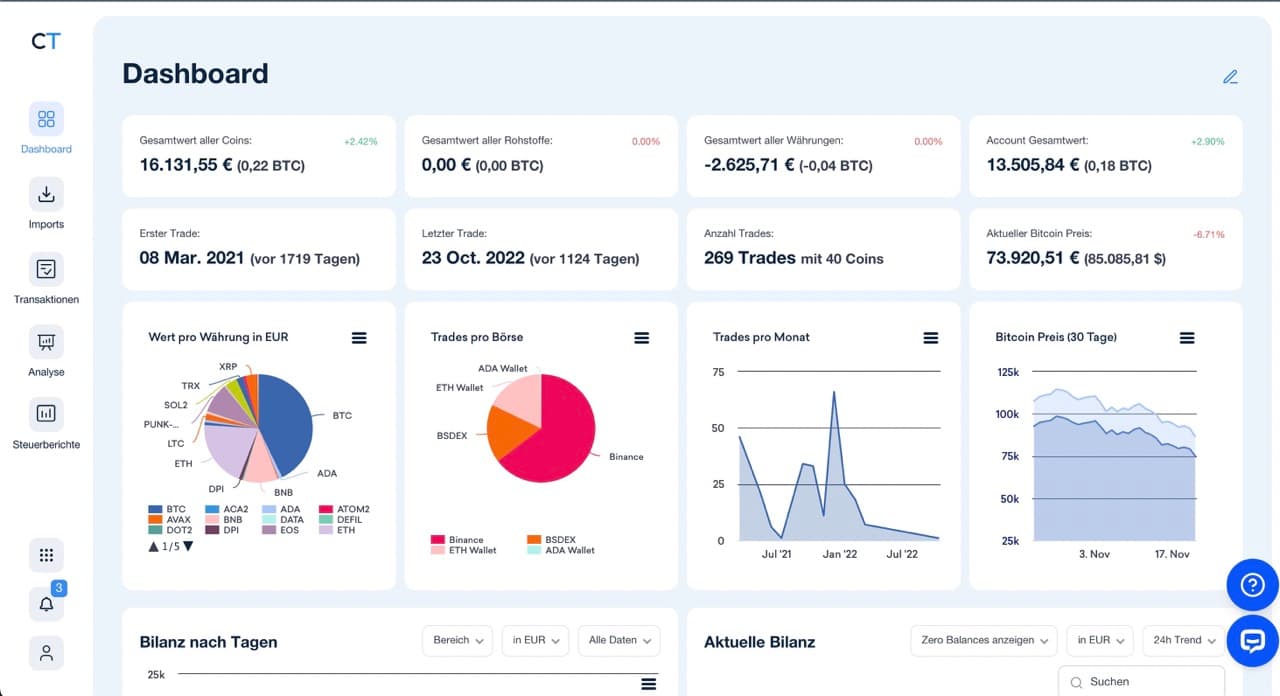
CoinTracking Dashboard

CoinTracking* ist vollgepackt mit Features. Das Dashboard zeigt dir auf einen Blick den aktuellen Wert deines Portfolios, die Performance einzelner Coins und deine investierte Fiat-Summe. Diagramme visualisieren deine Gewinn-Verlust-Entwicklung über Zeit. Du siehst sofort, welche Investments gut laufen und welche nicht.

CoinTracking Analyse

Das Reporting geht weit darüber hinaus. CoinTracking* erstellt Bilanzanalysen getrennt nach Börse, Währung oder Zeitraum. Du kannst Trades nach Gebühren, Preisen und verschiedenen Statistiken filtern. Die Plattform zeigt realisierte und unrealisierte Gewinne, erstellt Performance-Berichte und liefert einen kompletten Audit-Trail fürs Finanzamt.

Besonders nützlich: Die integrierten Video-Anleitungen. Zu fast jeder Funktion gibt es ein kurzes Video, das den konkreten Anwendungsfall erklärt. Das klingt banal, ist aber Gold wert, wenn man sich zum ersten Mal durch ein komplexes Steuer-Tool arbeitet.

Die Charts & Trends-Sektion liefert Kursdaten und Informationen zu tausenden Kryptowährungen. Du kannst nicht nur dein eigenes Portfolio analysieren, sondern auch den Gesamtmarkt im Blick behalten. Das ersetzt nicht TradingView, ist aber ein nützliches Extra.

Der Hauptgrund für die meisten Nutzer ist aber der Steuer-Report. CoinTracking* berechnet automatisch deine Steuerlast nach FIFO, LIFO, HIFO oder einer der anderen 14 unterstützten Berechnungsmethoden. Die Berichte sind in über 100 Ländern verwendbar.

CoinTracking Kosten und Preise

Was kostet CoinTracking 2026? Die Plattform bietet fünf Pakete von kostenlos bis 719€ pro Jahr. Der Hauptunterschied: Die Anzahl der Transaktionen und ob API-Anbindung verfügbar ist. Für die meisten Nutzer ist die Pro-Version (119€/Jahr) die richtige Wahl. Mit unserem Rabattcode* sparst du zusätzlich bis zu 15% auf alle Pakete (10% über Partnerlink + 5% bei Bitcoin-Zahlung). Die unten angezeigten Preise sind vor Rabatt.

Free
Starter
Pro
Expert
Unlimited
Jahresabo0 €39 €119 €199 € - 359 €719 €
Lifetime-Version-109 €379 €899 € - 1.899 €5.599 €
Transaktionen2002003.50020.000 - 100.000Unbegrenzt
7-Tage unlimited Trial
Steuerberichte
API-Anbindung
Automatische Importe
Backups0251020

Tipp: Scrolle horizontal, um alle Spalten zu sehen

Welches CoinTracking Paket ist das richtige?

CoinTracking Dashboard

Die Free-Version ist zum Testen gedacht. 200 Transaktionen hören sich nach viel an, sind aber schneller erreicht als gedacht. Jeder Trade besteht aus mehreren Transaktionen. Ein Bitcoin-Kauf auf Binance sind mindestens zwei Transaktionen: Einzahlung + Kauf. Verkaufst du wieder, kommen Verkauf + Auszahlung dazu. Vier Transaktionen für einen simplen Trade-Cycle. Bei 50 Trades bist du bereits bei 200 Transaktionen.

Das Starter-Paket für 39 Euro pro Jahr ist günstig, hat aber einen entscheidenden Nachteil: keine API-Anbindung. Du musst jeden Trade manuell eintragen oder CSV-Dateien hochladen und bearbeiten. Das ist bei zehn Trades pro Jahr okay, wird aber ab 50 Trades zur Tortur. Fehler schleichen sich ein, Kategorisierungen stimmen nicht, Kurse zum Zeitpunkt des Trades fehlen.

Die Pro-Version für 119 Euro pro Jahr ist für 90% aller Nutzer die richtige Wahl. Ab hier gibt es API-Anbindung. Du verbindest deine Börsen einmal mit CoinTracking*, danach läuft alles automatisch. Die 3.500 Transaktionen reichen für mehrere hundert Trades pro Jahr. Selbst aktive Trader kommen damit hin, solange sie keine DeFi-Aktivitäten haben.

Expert und Unlimited richten sich an Vieltrader. Die Expert-Version gibt es in drei Abstufungen: 20.000, 50.000 oder 100.000 Transaktionen für 199, 269 oder 359 Euro pro Jahr. Unlimited kostet 719 Euro jährlich und hat keine Beschränkungen. Diese Pakete lohnen sich erst, wenn du wirklich hunderte Trades pro Monat machst oder massiv in DeFi aktiv bist.

💡 Tipp

Ein Wort zu Lifetime-Lizenzen: Die Pro-Lifetime kostet 379 Euro. Das entspricht etwa 3,2 Jahren Jahresabo. Wenn du planst, CoinTracking* langfristig zu nutzen, ist die Lifetime-Lizenz die günstigere Option. Du zahlst einmal und bist für immer dabei.

Aktuell heiß 🔥

Sichere dir jetzt 15% Rabatt auf alle CoinTracking Pakete!

Jetzt bei CoinTracking anmelden

CoinTracking Full-Service: Wenn Experten übernehmen

CoinTracking Full-Service

Der Full-Service ist für Leute gedacht, die in der Krypto-Steuer-Hölle gelandet sind. Konkret: Du hast tausende Transaktionen, keine Aufzeichnungen und keine Ahnung, wo du anfangen sollst. Oder du bist tief in DeFi, nutzt Liquidity Pools, machst Yield Farming und dein Steuerberater schaut dich mit großen Augen an, wenn du ihm von "impermanent loss" erzählst.

Ein Team aus CoinTracking*-Experten und qualifizierten Steuerberatern übernimmt die komplette Arbeit. Der Prozess startet mit einem Einführungsgespräch, in dem ein Experte deine Situation analysiert.

Wichtig: Die Leute sind ehrlich. Wenn du jahrelang keine Aufzeichnungen geführt hast und dutzende Wallets über verschiedene Chains verteilt hast, sagen sie dir direkt, dass keine 100% Genauigkeit möglich ist. Aber sie kommen verdammt nah ran.

Der nächste Schritt: Datensammlung. Normalerweise ein Albtraum, der 40+ Stunden frisst. Mit dem Full-Service reduziert sich das auf etwa ein Drittel. Der Experte schickt dir genaue Anleitungen, welche API-Keys du wo findest, welche CSV-Exports du brauchst und welche Wallet-Adressen relevant sind. Du sammelst die Daten, schickst sie per E-Mail. Der Experte erledigt den Rest.

Dann kommt die Fehlerkorrektur: Nach dem Import zeigt CoinTracking* normalerweise hunderte oder tausende Fehler: fehlende Transaktionen, unbekannte Deposits, falsche Kategorisierungen. Die CoinTracking*-Experten kennen diese Probleme. Sie nutzen Block-Explorer wie Etherscan, verfolgen Transaktionen zurück, identifizieren Muster und korrigieren in Bulk. Was für dich Wochen dauern würde, erledigen sie in Stunden.

Die Kategorisierung ist der heikelste Teil. Sind Airdrops steuerpflichtig? Wie werden Staking-Rewards behandelt? Was passiert steuerlich bei Liquidity Pool-Verlusten? Die Experten wissen das. Sie ordnen jede Transaktion korrekt ein und vermeiden teure Fehler.

Am Ende steht der Steuerreport: Du erhältst einen finanzamtstauglichen Bericht, den du selbst einreichen, an deinen Steuerberater weitergeben kannst.

CoinTracking Full-Service Kosten: Was kostet die Profi-Hilfe?

Der Full-Service ist nicht billig, aber oft alternativlos.

Basic Full-Service
Advanced Full-Service
Express Service
Preis999 € (inkl. MwSt.)2.499 € (inkl. MwSt.)399 € / Stunde
Inkludierte Stunden4 Stunden8 StundenNach Bedarf
TransaktionenBis 5.000UnbegrenztUnbegrenzt
AccountsBis 4 Börsen/WalletsUnbegrenztUnbegrenzt
DeFi/NFT Support
Komplexe SituationenBasis-TransaktionenMargin, Lending, StakingAlle Szenarien
Zusätzliche Stunden200 € / Stunde250 € / Stunde-

Tipp: Scrolle horizontal, um alle Spalten zu sehen

Lohnt sich der CoinTracking Full-Service?

999 Euro für den Basic Full-Service klingen nach viel Geld. Aber vergleichen wir die Alternativen:

Szenario 1: Du machst es selbst. Bei 5.000 Transaktionen und mangelnder Erfahrung brauchst du locker 80-100 Stunden. Bei einem konservativen Stundenwert von 30 Euro sind das 2.400-3.000 Euro in verlorener Zeit. Dazu kommt die enorme Fehlerquote. Eine falsche Steuererklärung kann teuer werden.

Szenario 2: Du gehst zu einem klassischen Steuerberater. Die meisten verstehen Krypto nicht. Von zehn Steuerberatern können vielleicht zwei mit Begriffen wie "Liquidity Mining" oder "Wrapped Tokens" etwas anfangen. Selbst wenn du einen findest, der sich auskennt, kostet die Beratung schnell 150-250 Euro pro Stunde. Bei komplexen Situationen bist du locker bei 2.000-4.000 Euro.

Szenario 3: CoinTracking* Full-Service für 999 Euro (Basic) oder 2.499 Euro (Advanced). Die Leute kennen sich aus, haben die Tools und arbeiten effizient. Bei Unlimited-Nutzern gibt es sogar 20% Rabatt.

💡 Tipp

Wichtig: Wenn die inkludierten Stunden nicht reichen, zahlst du 200-250 Euro pro zusätzlicher Stunde. Bei wirklich extremen Fällen (10.000+ Transaktionen, dutzende Wallets, jahrelang keine Aufzeichnungen) kann das teuer werden. Der CoinTracking*-Experte gibt dir im Erstgespräch aber eine realistische Einschätzung der Kosten.

Krypto-Steuern in Deutschland 2025: Die Regeln

CoinTracking Krypto Steuern

Kryptowährungen fallen in Deutschland unter private Veräußerungsgeschäfte. Das ist derselbe Steuer-Paragraph wie beim Verkauf von Oldtimern oder Kunstwerken. Die Kernregel: Gewinne aus dem Verkauf von Krypto sind steuerpflichtig, wenn du innerhalb eines Jahres nach dem Kauf wieder verkaufst.

Ab 2024 gilt eine Freigrenze von 1.000 Euro. Bleiben deine Gewinne aus allen privaten Veräußerungsgeschäften in einem Jahr unter dieser Grenze, zahlst du keine Steuern. Überschreitest du die 1.000 Euro, wird der komplette Gewinn versteuert – nicht nur der Teil über der Grenze. Das ist der Unterschied zwischen Freigrenze und Freibetrag.

Die Haltefrist beträgt ein Jahr. Kaufst du Bitcoin am 1. Januar 2025 und verkaufst am 2. Januar 2026, ist der Gewinn komplett steuerfrei – egal ob 500 Euro oder 500.000 Euro. Verkaufst du am 31. Dezember 2025, zahlst du Steuern auf den kompletten Gewinn mit deinem persönlichen Einkommensteuersatz.

Was ist steuerpflichtig? Jeder Verkauf von Krypto gegen Euro oder eine andere Fiat-Währung. Aber auch der Tausch von Bitcoin gegen Ethereum zählt als Verkauf. Bezahlst du mit Bitcoin, gilt das ebenfalls als Verkauf. Staking-Rewards, Mining-Erträge und die meisten Airdrops werden als Einkommen behandelt und sind ab dem ersten Euro steuerpflichtig.

Die Berechnungsmethode in Deutschland ist FIFO: First In, First Out. Die zuerst gekauften Coins gelten als zuerst verkauft. Ein Beispiel: Du kaufst im Januar Bitcoin für 30.000 Euro und im März nochmal für 40.000 Euro. Im Juni verkaufst du Bitcoin für 50.000 Euro. Steuerlich gilt: Du hast die Januar-Bitcoins verkauft. Der Gewinn berechnet sich aus der Differenz zwischen 50.000 Euro Verkaufspreis und 30.000 Euro Kaufpreis.

CoinTracking* berechnet das automatisch. Die Software trackt jeden Kauf mit Zeitstempel und Preis, ordnet Verkäufe nach FIFO zu und berechnet die Haltefrist. Das Ergebnis ist ein detaillierter Report, der für jede Transaktion zeigt: steuerpflichtig oder nicht, Gewinn oder Verlust, Berechnungsgrundlage.

Der CoinTracking Steuerreport erklärt

CoinTracking Steuerreport

Der Steuerreport ist der Hauptgrund, warum Menschen für CoinTracking* bezahlen. Die Software analysiert alle Transaktionen, berechnet Gewinne und Verluste nach deutscher Steuergesetzgebung und spuckt einen fertigen Bericht aus, den du direkt beim Finanzamt einreichen kannst.

Der Report zeigt für jede Transaktion: Datum, gekaufte Menge, Verkaufspreis, Kaufpreis, Haltedauer, Gewinn oder Verlust, steuerpflichtig ja oder nein. Am Ende steht eine Summe: Das ist dein zu versteuernder Gewinn. Diese Zahl trägst du in Anlage SO deiner Steuererklärung ein.

Für Deutschland besonders praktisch: Die WISO-Integration. WISO ist die meistgenutzte Steuersoftware in Deutschland. CoinTracking* kann den Steuerreport direkt in WISO übertragen. Du klickst auf "Export zu WISO".

Der Report lässt sich in verschiedenen Formaten exportieren: PDF für die Papier-Steuererklärung, Excel für die eigene Archivierung, WISO-Format für die Software-Integration. CoinTracking* unterstützt über 100 Länder und 14 verschiedene Berechnungsmethoden. Deutschland nutzt FIFO, aber in anderen Ländern sind LIFO oder HIFO erlaubt. Die Software passt sich automatisch an.

💡 Tipp

Ein wichtiger Hinweis: Der Steuerreport ist nur so gut wie die Daten, die du einpflegst. Fehlen Transaktionen oder sind falsch kategorisiert, stimmt der Report nicht. Deshalb ist die API-Anbindung so wichtig. Manuelle Eingaben führen zwangsläufig zu Fehlern.

Börsen und Wallet-Import: 300+ Plattformen

CoinTracking Import

CoinTracking* unterstützt über 300 Krypto-Börsen und Wallets. Die Liste ist beeindruckend: Binance, Coinbase, Kraken, Bitstamp, Bitpanda, Trade Republic, Bison – alle großen Namen sind dabei. Aber auch exotischere Plattformen wie mexikanische oder südamerikanische Börsen werden unterstützt.

CoinTracking API Import

Der automatische Import per API ist ab der Pro-Version verfügbar und funktioniert simpel: Du erstellst auf deiner Börse einen API-Key (nur Lesezugriff, keine Handelsrechte), kopierst den Key in CoinTracking*, fertig. Die Software holt sich alle Transaktionen und synchronisiert regelmäßig. Neue Trades werden automatisch importiert.

Für Wallets funktioniert der Import noch einfacher: Du gibst deine Bitcoin-, Ethereum- oder andere Wallet-Adresse ein – egal ob von einer Software-Wallet oder einer Hardware Wallet wie dem Trezor. CoinTracking* liest alle Transaktionen direkt von der Blockchain. Das funktioniert für Bitcoin, Ethereum, Binance Smart Chain, Polygon, Solana, Cardano und dutzende weitere Chains.

Falls deine Börse keine API unterstützt, bleibt der CSV-Import. Du exportierst deine Trades als CSV-Datei von der Börse und lädst sie bei CoinTracking* hoch. Die Software erkennt das Format automatisch und importiert die Daten. Bei 20 verschiedenen Börsen kann das nervig werden, aber es funktioniert.

Manuelle Eingabe ist die letzte Option. Einzelne Transaktionen lassen sich per Hand eintragen: Datum, Coin, Menge, Preis, Börse. Das macht Sinn für P2P-Käufe, Geschenke oder Sonderfälle wie verlorene Coins durch Hacks.

CoinTracking* kennt über 27.500 Kryptowährungen. Selbst der obskurste Shitcoin aus 2017 ist in der Datenbank. Die Software holt automatisch historische Kursdaten, sodass Preise zum Zeitpunkt des Trades korrekt erfasst werden. Das ist entscheidend für die Steuerberechnung. CoinTracking nutzt hier die Daten von Coinmarketcap und Coingecko.

Aktuell heiß 🔥

Sichere dir jetzt 15% Rabatt auf alle CoinTracking Pakete!

Jetzt bei CoinTracking anmelden

Die CoinTracking Mobile App

CoinTracking App

CoinTracking* bietet Apps für iOS und Android. Die App ist als Ergänzung zur Desktop-Version gedacht, nicht als Ersatz. Du siehst dein Portfolio in Echtzeit, checkst Gewinne und Verluste und kannst unterwegs einzelne Trades manuell nachtragen.

Was die App nicht kann: Steuerberichte erstellen, API-Anbindungen einrichten oder umfassende Analysen durchführen.

CoinTracking Support: Deutscher Kundenservice mit Substanz

Der CoinTracking*-Support ist überdurchschnittlich gut. E-Mail-Anfragen werden meist innerhalb weniger Stunden beantwortet, Deutsch und Englisch. Die Antworten sind präzise, lösen das Problem tatsächlich und klingen nicht nach Copy-Paste-Templates.

Der KI-Chat ist für schnelle Fragen verfügbar. Discord bietet Community-Austausch und direkten Kontakt zum Team.

Der FAQ-Bereich ist ausführlich und beantwortet die meisten Fragen ohne Supportkontakt. Video-Tutorials sind direkt ins Tool integriert – zu fast jeder Funktion gibt es ein kurzes Erklärvideo und auf YouTube gibt es noch viel mehr Videos.

Besonders hilfreich: Die Steuerberater-Liste. CoinTracking* führt eine weltweite Liste von Steuerberatern, die sich mit Krypto auskennen. Für Deutschland sind etwa 30 Kanzleien gelistet. Das ist Gold wert, denn die meisten klassischen Steuerberater sind mit Krypto überfordert.

CoinTracking Vorteile und Nachteile

CoinTracking Vorteile

  • Seit 2012 am Markt - längste Erfahrung
  • Deutsche Software mit deutschem Support
  • Über 300 Börsen und Wallets unterstützt
  • Automatische API-Anbindung (ab Pro)
  • Steuerberichte für über 100 Länder
  • WISO-Integration für Deutschland
  • DATEV-Schnittstelle für Corporate
  • Full-Service für komplexe Situationen
  • Kostenlose Version verfügbar
  • Lifetime-Lizenzen verfügbar
  • Umfassende Portfolio-Analysen
  • Exzellenter Support

CoinTracking Nachteile

  • Für absolute Anfänger zunächst überwältigend
  • API-Anbindung erst ab Pro-Version (119€)
  • Steuerberichte nicht in Free-Version enthalten

Fazit: Das beste Krypto-Steuer-Tool für Deutschland

CoinTracking ist die ausgereifteste und umfassendste Krypto-Steuer-Software auf dem Markt. Seit 2012 entwickelt, bietet die Plattform mehr Funktionen, bessere Börsen-Unterstützung und zuverlässigeren Support als jede Alternative.

Die Pro-Version für 119 Euro pro Jahr ist für die meisten Nutzer die richtige Wahl. Du bekommst automatische API-Anbindung, Steuerberichte nach deutscher Gesetzgebung und Support für 3.500 Transaktionen. Das reicht für mehrere hundert Trades pro Jahr. Mit unserem Partnerlink* sparst du lebenslang 10% – bei Pro sind das etwa 12 Euro pro Jahr, bei Lifetime-Lizenzen bis zu 560 Euro.

Für komplexe Situationen ist der Full-Service die Rettung. 999 Euro für den Basic Service oder 2.499 Euro für den Advanced Service klingen nach viel Geld, sind aber oft die einzige praktikable Lösung. Die Alternative ist 100+ Stunden Eigenarbeit mit hoher Fehlerquote oder ein Steuerberater, der Krypto nicht versteht und 200 Euro pro Stunde nimmt.

Das größte Plus von CoinTracking: Die deutsche Herkunft. WISO-Integration, DATEV-Schnittstelle, deutschsprachiger Support und Steuerberichte nach deutscher Gesetzgebung. Für den DACH-Raum gibt es keine bessere Option.

Der größte Nachteil war lange das veraltete Design. Die Plattform sah aus wie aus 2012 – was sie auch war. CoinTracking hat das Problem erkannt und arbeitet aktiv an der Modernisierung. Eine neue Sidebar mit App-ähnlichem Design wurde bereits gelauncht, und alle Seiten werden nach und nach überarbeitet, um zeitgemäß auszusehen. Die UI/UX-Verbesserungen waren eine der häufigsten Beschwerden in der Vergangenheit, und das Team nimmt das Feedback ernst.

Die Komplexität bleibt: Wer zum ersten Mal ein Krypto-Steuer-Tool nutzt, ist von der Funktionsvielfalt überfordert. Die Video-Tutorials helfen, aber eine gewisse Einarbeitungszeit ist nötig. Dafür bekommst du ein Tool, das jeden Anwendungsfall abdeckt.

Aktuell heiß 🔥

Sichere dir jetzt 15% Rabatt auf alle CoinTracking Pakete!

Jetzt bei CoinTracking anmelden

Häufig gestellte Fragen

Disclaimer

Die Inhalte auf dieser Website wurden sorgfältig recherchiert. Als Quellen nutzen wir öffentlich zugängliche Konditionen-Verzeichnisse und Angaben der Anbieter. Trotz regelmäßiger Aktualisierung übernehmen wir keine Gewähr für die Aktualität, Richtigkeit und Vollständigkeit der Informationen. Verbindliche Produkt- und Preisinformationen findest du ausschließlich auf den Webseiten der jeweiligen Anbieter. Alle Konditionen beziehen sich – sofern nicht anders angegeben – auf Neukunden.

Keine Anlageberatung

Unsere Inhalte dienen ausschließlich Informations- und Vergleichszwecken und stellen keine Anlageberatung, Kaufempfehlung oder Aufforderung zum Abschluss eines Finanzprodukts dar. Bitte informiere dich eigenständig und triff Entscheidungen auf Basis deiner persönlichen Situation und Risikobereitschaft – bei Bedarf mit unabhängiger Beratung.

Risikohinweis

Investitionen sind mit Risiken verbunden. Werte können steigen oder fallen; historische Renditen bieten keine Garantie für zukünftige Entwicklungen. Ein teilweiser oder vollständiger Kapitalverlust ist möglich.

Werbe- & Affiliate-Hinweis

Einige Links auf dieser Website sind mit einem * gekennzeichnet und stellen Werbe- bzw. Affiliate-Links dar. Wenn du über einen solchen Link etwas abschließt oder kaufst, erhalten wir eine Provision – ohne Mehrkosten für dich. Damit unterstützt du unsere Arbeit.